通常我们使用网络时,宽带运营商会为我们分配一个 DNS 服务器。这个 DNS 通常是最快的,距离最近的服务器,但会有很多问题,比如:
这个时候我们就需要自定义 DNS,自定义 DNS 不仅能够加快网页开启的速度,还能够提高浏览网页的安全性。更重要的一点是,如果你使用过 Google Chrome,应该知道 Google 未来将会限制“拦截广告”的扩展,要想解决此问题只能装个全局的拦截广告软件或者直接从 DNS 服务器层面拦截广告(如果你不想换浏览器)。
AdGuard Home 是一款全网广告拦截与反跟踪软件,可以将广告与追踪相关的域名屏蔽,指向空的主机(DNS 黑洞)。简单来说它就是一个开源的公共 DNS 服务,使用 Go 语言开发,支持家长控制和广告过滤!关键是它还支持 DNS over TLS 和 DNS over HTTPS,可以运行在 x86 Linux,树莓派上,也可以通过 Docker 部署在群晖 NAS 上。
AdGuard Home 的安装方法根据你所使用的平台而有所不同,它的二进制文件位于 https://github.com/AdguardTeam/AdGuardHome/releases,可以根据自己的平台下载最新版本。MacOS 的安装方法如下:
# 下载 AdGuard Home
$ wget https://github.com/AdguardTeam/AdGuardHome/releases/download/v0.98.1/AdGuardHome_MacOS.zip
# 解压并进入 AdGuardHome_MacOS 目录
$ unzip AdGuardHome_MacOS.zip && cd AdGuardHome_MacOS
# 将二进制文件拷贝到 $PATH
$ cp ./AdGuardHome /usr/local/bin/
# 创建 Launch Daemon 的 plist 文件并启动服务
$ AdGuardHome -s install
现在就可以看到服务的配置和状态信息了:
$ sudo launchctl list AdGuardHome
{
"StandardOutPath" = "/var/log/AdGuardHome.stdout.log";
"LimitLoadToSessionType" = "System";
"StandardErrorPath" = "/var/log/AdGuardHome.stderr.log";
"Label" = "AdGuardHome";
"TimeOut" = 30;
"OnDemand" = false;
"LastExitStatus" = 0;
"PID" = 1464;
"Program" = "/usr/local/bin/AdGuardHome";
"ProgramArguments" = (
"/usr/local/bin/AdGuardHome";
"-s";
"run";
);
};
plist 文件位于 /Library/LaunchDaemons/ 目录下:
$ cat /Library/LaunchDaemons/AdGuardHome.plist
<?xml version='1.0' encoding='UTF-8'?>
<!DOCTYPE plist PUBLIC "-//Apple Computer//DTD PLIST 1.0//EN"
"http://www.apple.com/DTDs/PropertyList-1.0.dtd" >
<plist version='1.0'>
<dict>
<key>Label</key><string>AdGuardHome</string>
<key>ProgramArguments</key>
<array>
<string>/usr/local/bin/AdGuardHome</string>
<string>-s</string>
<string>run</string>
</array>
<key>WorkingDirectory</key><string>/Users/freya/Downloads/Compressed/AdGuardHome_MacOS</string>
<key>SessionCreate</key><false/>
<key>KeepAlive</key><true/>
<key>RunAtLoad</key><true/>
<key>Disabled</key><false/>
<key>StandardOutPath</key>
<string>/var/log/AdGuardHome.stdout.log</string>
<key>StandardErrorPath</key>
<string>/var/log/AdGuardHome.stderr.log</string>
</dict>
</plist>
对 Launch Daemon 不熟悉的同学可以参考 Mac OS X 的 Launch Daemon / Agent。
查看端口号:
$ sudo lsof -iTCP -sTCP:LISTEN -P -n|grep AdGuard
AdGuardHo 9990 root 3u IPv6 0xb76d091ec878f951 0t0 TCP *:3000 (LISTEN)
打开浏览器,输入网址 http://127.0.0.1:3000/ 即可访问 AdGuard Home 的管理界面。

点击“开始配置”,然后设定网页管理界面和 DNS 服务的端口。

点击“下一步”设置用户名和密码。

最后点击“下一步”就大功告成了。

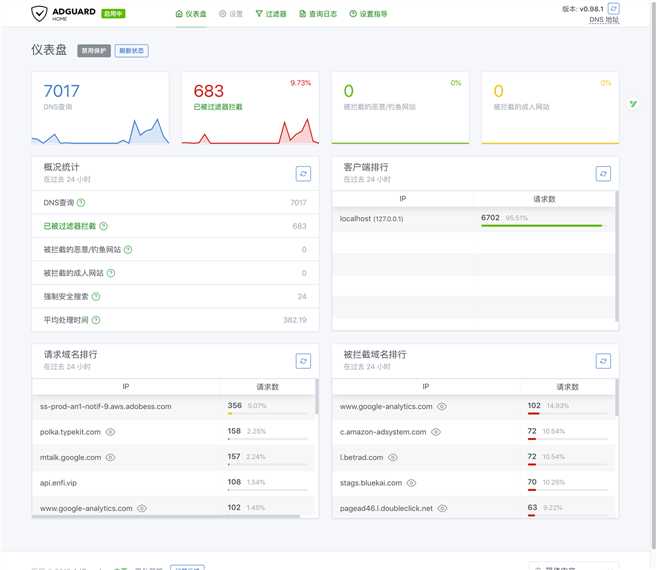
在仪表盘上,我们可以看到 DNS 查询次数、被过滤器拦截的网站、查询 DNS 请求的客户端地址等等信息。

现在再查看端口号,管理界面会变成你刚刚设定的端口,另外还会多出一个 DNS 服务的端口:
$ sudo lsof -iTCP -sTCP:LISTEN -P -n|grep AdGuard
AdGuardHo 10619 root 11u IPv6 0xb76d091eb6671751 0t0 TCP *:53 (LISTEN)
AdGuardHo 10619 root 12u IPv6 0xb76d091ebc3c7751 0t0 TCP *:5300 (LISTEN)
$ sudo lsof -iUDP -P -n|grep AdGuard
AdGuardHo 10619 root 10u IPv6 0xb76d091eb89601c1 0t0 UDP *:53
默认的配置比较简单,为了更强力地拦截广告,我们可以对配置进行优化。
勾选【使用过滤器和 Hosts 文件以拦截指定域名】、【使用 AdGuard 浏览安全网页服务】、【强制安全搜索】。如果你想拦截成人网站,也可以勾选【使用 AdGuard 家长控制服务】。

虽然 AdGuard 本身提供了 AdGuard、AdAway 的广告过滤规则,但在中国有点水土不服,如果要想更完美的实现广告屏蔽还需要自己添加规则,AdGuard 可以兼容 Adblock 的语法。最知名的过滤规则 EasyList 就是由 Adblock Plus 团队维护,过滤规则往往是一个 txt 文件,在文件的开头部分会显示规则的最后更新日期。

推荐广告过滤规则:
优酷网如果播放无限加载,那在自定义静态规则里加入一条规则 @@mp4.ts (参考下图)。

官方默认使用 Cloudflare 的 DNS over HTTPS 作为上游服务器,在国内可能请求上游 DNS 延迟比较高,可以加上或替换国内的 DNS。我自己另外加了中科大的两组无污染 DNS,每次查询的时候会对所有的上游 DNS 同时查询,加速解析。

在这个界面里可以看见所有设备的 DNS 查询日志,可以下载整个日志文件,也可以针对某个域名进行快速拦截和放行。

有两个参数可以明显提升 QPS:
ratelimit : DDoS 保护,客户端每秒接收的数据包数。建议禁用该参数(将值改为 0),默认值是 20。blocked_response_ttl : TTL 缓存时间,建议设置为 60配置文件默认路径是 /usr/local/bin/AdGuardHome.yaml

其实到这里已经算是结束了,但本人有强迫症,我可不想将应用的管理界面设置为一些奇奇怪怪的非标准端口。有人或许会说:那你为什么不将管理界面设置为 80 或 443 端口啊?问得好,因为我的电脑上部署了各种奇奇怪怪的应用,80 端口只有一个,不够用的,只能考虑加个前端代理了。
作为一名云原生狂热信徒,当然是选 Envoy 了,虽然 Envoy 很难编译,但 Tetrate 的工程师(包括 Envoy 的核心贡献者和维护者)发起了一个 GetEnvoy 项目,目标是利用一套经过验证的构建工具来构建 Envoy,并通过常用的软件包管理器来分发,其中就包括 Homebrew。我们可以直接通过 Homebrew 来安装:
$ brew tap tetratelabs/getenvoy
==> Tapping tetratelabs/getenvoy
Cloning into '/usr/local/Homebrew/Library/Taps/tetratelabs/homebrew-getenvoy'...
Tapped 1 formula.
$ brew install envoy
==> Installing envoy from tetratelabs/getenvoy
==> Downloading ...
######################################################################## 100.0%
?? /usr/local/Cellar/envoy/1.10.0: 3 files, 27.9MB, built in 13 seconds
$ envoy --version
envoy version: e349fb6139e4b7a59a9a359be0ea45dd61e589c5/1.11.1/clean-getenvoy-930d4a5/RELEASE/BoringSSL
这是我的 envoy 配置文件:
static_resources:
listeners:
- address:
# Tells Envoy to listen on 0.0.0.0:80
socket_address:
address: 0.0.0.0
port_value: 80
filter_chains:
# Any requests received on this address are sent through this chain of filters
- filters:
# If the request is HTTP it will pass through this HTTP filter
- name: envoy.http_connection_manager
typed_config:
"@type": type.googleapis.com/envoy.config.filter.network.http_connection_manager.v2.HttpConnectionManager
codec_type: auto
stat_prefix: http
access_log:
name: envoy.file_access_log
typed_config:
"@type": type.googleapis.com/envoy.config.accesslog.v2.FileAccessLog
path: /dev/stdout
route_config:
name: search_route
virtual_hosts:
- name: backend
domains:
- "*"
routes:
- match:
prefix: "/"
route:
cluster: adguard
http_filters:
- name: envoy.router
typed_config: {}
clusters:
- name: adguard
connect_timeout: 1s
type: strict_dns
dns_lookup_family: V4_ONLY
lb_policy: round_robin
load_assignment:
cluster_name: adguard
endpoints:
- lb_endpoints:
- endpoint:
address:
socket_address:
address: 127.0.0.1
port_value: 5300
admin:
access_log_path: "/dev/stdout"
address:
socket_address:
address: 0.0.0.0
port_value: 15001
创建 Launch Agent 的 plist 文件:
$ cat /Library/LaunchAgents/envoy.plist
<?xml version="1.0" encoding="UTF-8"?>
<!DOCTYPE plist PUBLIC "-//Apple Computer//DTD PLIST 1.0//EN" "http://www.apple.com/DTDs/PropertyList-1.0.dtd">
<plist version="1.0">
<dict>
<key>Label</key>
<string>envoy</string>
<key>ProgramArguments</key>
<array>
<string>/usr/local/bin/envoy</string>
<string>--config-path</string>
<string>/Users/freya/bin/front-proxy.yaml</string>
</array>
<key>StandardOutPath</key>
<string>/var/log/envoy.stdout.log</string>
<key>StandardErrorPath</key>
<string>/var/log/envoy.stderr.log</string>
<key>KeepAlive</key>
<true/>
<key>RunAtLoad</key>
<true/>
<key>Disabled</key>
<false/>
</dict>
</plist>
加载 envoy 服务:
$ sudo launchctl load /Library/LaunchAgents/envoy.plist
现在就可以在浏览器中通过 url http://127.0.0.1/ 来访问 AdGuard Home 的管理界面啦~

后续如果还有其他不可描述的应用,它们的管理界面都可以根据不同的 url 路径加到 envoy 的后端中。更高级的玩法还可以接入 Prometheus 监控,envoy 的 metrics 路径是 /stats/prometheus。

如果你很好奇为什么我的浏览器能够输出彩色的 metrics,请在公众号后台回复?prometheus?
最后,别忘了将 MacOS 的 DNS 设为 127.0.0.1,这个就不用我教了吧?
扫一扫下面的二维码关注微信公众号,在公众号中回复?加群?即可加入我们的云原生交流群,和孙宏亮、张馆长、阳明等大佬一起探讨云原生技术

使用 Envoy 和 AdGuard Home 阻挡烦人的广告
原文:https://www.cnblogs.com/ryanyangcs/p/11566613.html