日常工作中,经常会用到Jmeter去压测,毕竟LR还要钱(@¥&*...),而最常用的接口压力测试,我们都是通过聚合报告去查看压测结果的,然鹅聚合报告的真的是丑到家了,作为程序猿这当然不能忍!那我们要怎么给它变得好看点捏?
|
方式 |
优点 |
缺点 |
场景 |
|
Jmeter+ant+Jenkins |
快捷,上手简单 |
报告还是不够美观、直观,如果测试接口一多,报告就会显示臃肿不够直观 |
看最终报告 |
|
Grafana+Jmeter+Influxdb(推荐) |
数据可视化,数据直观,筛选功能强大,拓展能力强 |
当然就是要自己部署环境咯,还得了解Influxdb的语法和常用查询语句,系统方法等..... |
看压测过程中参数的变化 |
|
工具 |
介绍 |
|
Jmeter |
Java语言开发的压力测试工具(不多介绍) |
|
InfluxDB |
Go 语言开发的一个开源分布式时序数据库,非常适合存储指标、事件、分析等数据 |
|
Grafana |
纯 Javascript 开发的前端工具,用于访问 InfluxDB,自定义报表、显示图表等 |

备注:博主是自己买的阿里云服务器哈,就不介绍虚拟机下如何安装了(毕竟虚拟机很多坑...)
Influxdata官网下载路径:https://portal.influxdata.com/downloads/
1、直接执行以下命令进行安装:
wget https://dl.influxdata.com/influxdb/releases/influxdb-1.6.3.x86_64.rpm sudo yum localinstall influxdb-1.6.3.x86_64.rpm
2、安装完成后,修改InfluxDB的配置,主要配置jmeter存储的数据库与端口号
vim /etc/influxdb/influxdb.conf
3、找到graphite并且修改它的库与端口
enabled = true
database = "jmeter"
retention-policy = ""
bind-address = ":2003"
protocol = "tcp"
consistency-level = "one

4、找到http,将前面的#号去掉

5、现在新版本的InfluxDB已取消自带的数据可视化界面了,旧版的还是有,可通过找到admin,将前面的#号去掉,开放它的UI端口;(该步骤非必须!)
可通过InfluxDB可视化工具来查看我们的数据库和数据哦,具体安装和简单使用参照此篇博文:https://www.cnblogs.com/poloyy/p/12213495.html
[admin] # Determines whether the admin service is enabled. enabled = true # The default bind address used by the admin service. bind-address = ":8083"
6、配置成功后,启动InfluxDB
启动命令: systemctl start influxdb.service
查看状态命令: systemctl status influxdb.service

到此,InfluxDB已安装并配置完成了!!*:??(?´?`)??:*
特别说明:
Grafana官网下载路径:https://grafana.com/grafana/download
1、直接执行以下命令进行安装:
wget https://dl.grafana.com/oss/release/grafana-6.5.2-1.x86_64.rpm sudo yum localinstall grafana-6.5.2-1.x86_64.rpm
2、然后启动即可
启动命令: systemctl start grafana-server.service
查看状态命令: systemctl status grafana-server.service

3、访问IP加端口 http://xxx.xx.xx.xx:3000 ,输入用户名,密码登录系统。用户名与密码都是"admin",如果能打开页面则已经成功了!但是...装环境这东西怎么可能这么简单??
4、当你查看状态是active但是访问3000时是失败的话,辣么有可能就是你的3000端口还未开放!
跟着这篇文章来操作就可以开放3000端口啦:https://www.cnblogs.com/poloyy/p/12213297.html
5.访问IP加端口 http://xxx.xx.xx.xx:3000 ,若能访问到grafana就是成功啦!
这里就不教如何安装Jmeter了哈,主要讲Jmeter作为采集端是通过什么采集数据的


可以看到,Jmeter默认选中的Implementatin是 GraphiteBackendListenerClient ,它是Jmeter 2.13就开始提供了;在Jmeter 3.2时又加多了一个 InfluxDBBackendListenerClient ,哎~这两者有什么区别呢?后面会讲到!
这里先讲选中 GraphiteBackendListenerClient 时,每个配置项的含义
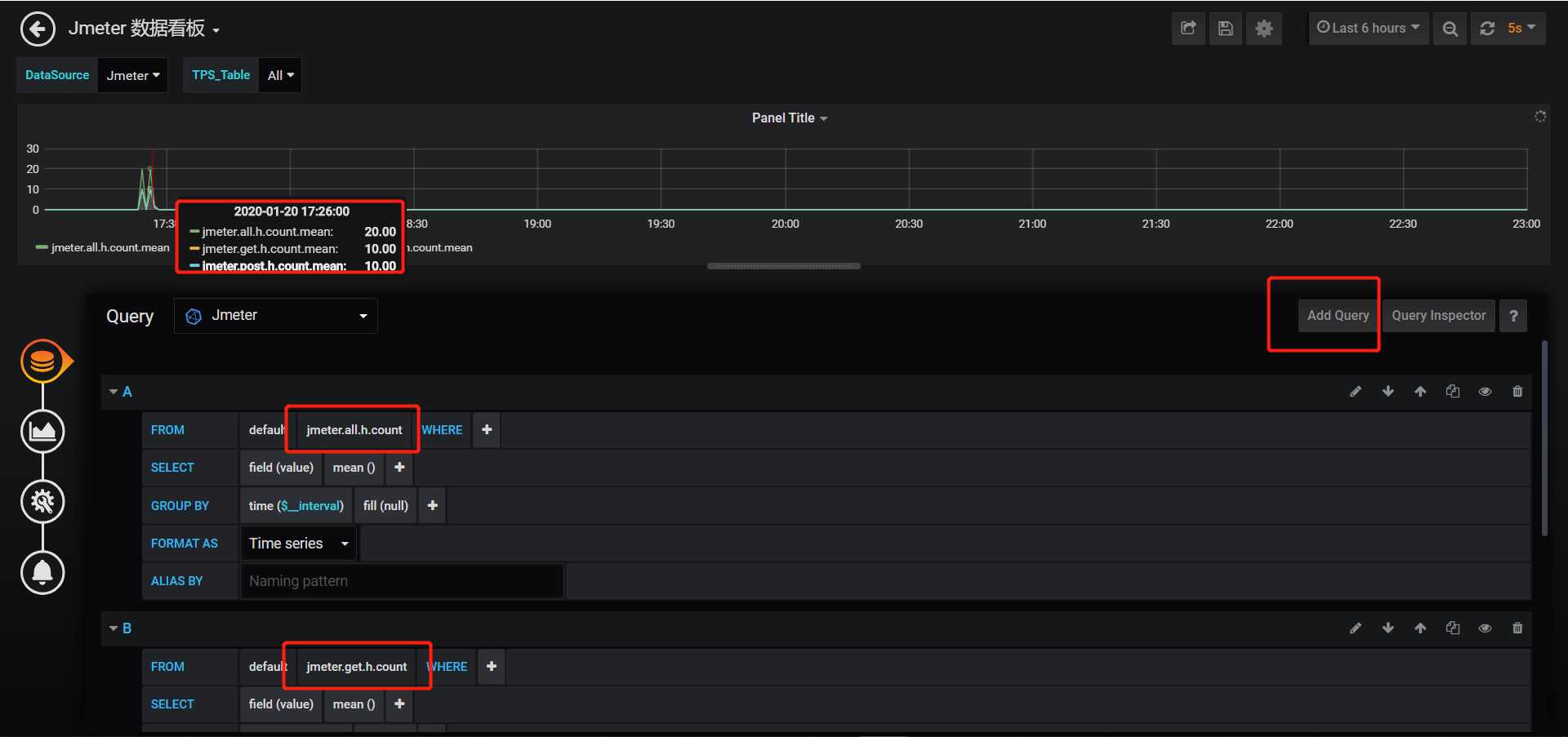
建议:如果想看每个请求的结果数据的话,根据我的截图进行配置即可;只需改动samplerList来匹配你需要监控的请求,其他不用动!
一开始,我的数据库是只有两张表的,这里方便演示,就只跑get、post请求了

如果成功了代表结果数据也存进InfluxDB里面了,接下来我们来看看使用 GraphiteBackendListenerClient 时会生成哪些表呢?

可以看到生成了三种前缀的表,分别是: jmeter.all 、 jmeter.get 、 jmeter.post ;最后其实还有 jmeter.test 开头的表,这个后面会单独拿出来说
============================================
=== 倘若不想了解每个指标的具体含义,可以跳过下面内容
=== 直接点击右侧目录,跳转至配置Grafana,查看下一步
============================================
因为在Jmeter的Backend Listener配置了rootMetricsPrefix 值为 jmeter. ,你不喜欢前缀或者想起其他名,在Backend Listener里直接改 rootMetricsPrefix 的值就可以了
可以参考下官方文档的写法: <rootMetricsPrefix><samplerName>.ok.count ,rootMetricsPrefix和samplerName都是变量,可配置的
jmeter.all :代表了所有请求;当summaryOnly=true时,就只有samplerName=all的表了
jmeter.get :代表了HTTP请求的名字是get,即samplerName=get
jmeter.post :代表了HTTP请求的名字是post,即samplerName=post
备注:假设你的某个HTTP请求叫【GET请求啊】,辣么你的数据库就会生成以jmeter.GET请求啊 为前缀的各种表
划重点:这里的指标含义都是直接翻译Jmeter官方文档的
喜欢英文的小伙伴可以自行查看:http://jmeter.apache.org/usermanual/realtime-results.html
Thread/Virtual Users metrics - 线程/虚拟用户指标,跟线程组设置相关的
| 指标 | 全称 | 含义 |
| <rootMetricsPrefix>test.minAT | Min active threads | 最小活跃线程数 |
| <rootMetricsPrefix>test.maxAT | Max active threads | 最大活跃线程数 |
| <rootMetricsPrefix>test.meanAT | Mean active threads | 平均活跃线程数 |
| <rootMetricsPrefix>test.startedT | Started threads | 启动线程数 |
| <rootMetricsPrefix>test.endedT | Finished threads | 结束线程数 |
Response times metrics - 响应时间指标
划重点:每个sampler都包含了所有响应时间指标,每个sampler的每个指标都会有单独的一个表存储结果数据
| 指标 | 含义 |
| <rootMetricsPrefix><samplerName>.ok.count | sampler的成功响应数 |
| <rootMetricsPrefix><samplerName>.h.count | 服务器每秒命中次数(每秒点击数,即TPS) |
| <rootMetricsPrefix><samplerName>.ok.min | sampler响应成功的最短响应时间 |
| <rootMetricsPrefix><samplerName>.ok.max | sampler响应成功的最长响应时间 |
| <rootMetricsPrefix><samplerName>.ok.avg | sampler响应成功的平均响应时间 |
| <rootMetricsPrefix><samplerName>.ok.pct<percentileValue> | sampler响应成功的所占百分比 |
| <rootMetricsPrefix><samplerName>.ko.count | sampler的失败响应数 |
| <rootMetricsPrefix><samplerName>.ko.min | sampler响应失败的最短响应时间 |
| <rootMetricsPrefix><samplerName>.ko.max | sampler响应失败的最长响应时间 |
| <rootMetricsPrefix><samplerName>.ko.avg | sampler响应失败的平均响应时间 |
| <rootMetricsPrefix><samplerName>.ko.pct<percentileValue> | sampler响应失败的所占百分比 |
| <rootMetricsPrefix><samplerName>.a.count | sampler响应数(ok.count+ko.count) |
| <rootMetricsPrefix><samplerName>.sb.bytes | 已发送字节 |
| <rootMetricsPrefix><samplerName>.rb.bytes | 已接收字节 |
| <rootMetricsPrefix><samplerName>.a.min |
sampler响应的最短响应时间 (ok.count和ko.count的最小值) |
| <rootMetricsPrefix><samplerName>.a.max |
sampler响应的最长响应时间 (ok.count和ko.count的最大值) |
| <rootMetricsPrefix><samplerName>.a.avg |
sampler响应的平均响应时间 (ok.count和ko.count的平均值) |
| <rootMetricsPrefix><samplerName>.a.pct<percentileValue> |
sampler响应的百分比 (根据成功和失败的总数来计算) |
不知道大家是否有个疑问,为何 a.min 、 a.max 、 a.avg 明明说的都是平均响应时间,但是括号里备注的又是和响应数相关的;但是Jmeter官方文档说明翻译过来的确是这样的..只能等我来寻找答案了!
经过我的“缜密”对比,可以发现官网说明的确是错的哈,真实情况如下!
a.min :是ok.min和ko.min的最小值
a.max :是ok.max和ko.max的最小值
a.avg :是ok.avg和ko.avg的平均值
接下来就是用数据说明事实!按照上面的指标顺序来看图哈!


不过,博主并不确定这样比对是否完全科学正确,但是从博主验证结果来说,我的纠正是正确滴!
附上按官方文档说明翻译过来的对比图,可以看到如果是 a.max 的话,跟 ok.count 和 ko.count 是没有半毛钱关系的

首先进入Grafana的首页,可以看到官方画了个流程:先创建数据源,再创建数据面板

一共有两个入口哈,可以在首页直接点击 Create your first data source ,也可以看第二张图按步骤进入创建页面


然后,选择InfluxDB作为我们的数据源



到此为止,数据源就配置成功啦!!

按上面的步骤创建好DashBoard后,再通过panel展示具体数据,先介绍下panel的入口

一般选 Add Query 先,当然选 Choose Visualization 也可以,进去后可以相互切换的
Convert to row 就是生成一行,可以将展示差不多一致类型数据的panel放到里面,统一管理,收起or展开;
如下图,我将描述线程数和响应数的panel放在同一个Row了

可以先点Add Query,进入到下面的界面

若想看成功响应数和失败响应数,只需要切换表名即可;
可以发现跟我一开始只展示数字不太一样,因为图表类型还没设置;当我们只想看数据而不想看数据趋势图的话,可以改变它的类型;
在同一个界面,点击左侧列表选中第二个icon,然后选择Singlestat即可

如果想在同一个panel里展示多个指标数据的话,可以通过在Panel里Add Query

基本的数据绑定已经教会大家啦,自己想要展示什么数据直接改变表名就行了
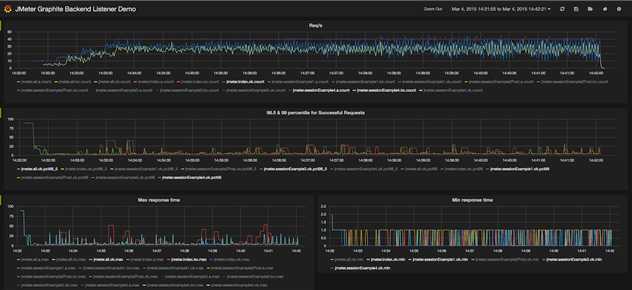
顺带附上官方提供的一个数据看板图,大家也可以照搬照抄用它的panel,手动添加每个指标

至此,初级版的Grafana+Jmeter+Influxdb 性能实时监控平台初步搭好啦!
当然博主是不建议Jmeter使用 GraphiteBackendListenerClient 来采集数据的,因为请求多起来的时候会有非常多的表,维护成本也会增加;后面将会介绍如何通过 InfluxDBBackendListenerClient 来采集数据

首先来看看每个配置项的含义
不懂application和testTitle的小伙伴可以看看下面的图,可以看到同一个testTitle的两条记录的时间差就是执行测试计划的总时长

建议:只需修改application和testTitle即可,可以相同也可以不相同,其他配置跟着图片走就好了;当然安装路径还是要改的哈
使用InfluxDBBackendListenerClient好处就是,再多的请求也只会生成两张表:

events :主要拿存事件的
jmeter :存测试结果数据的,Grafana也是从这个表获取数据再展示
这次就不再需要自己去创建DashBoard和Panel了,因为在官方模板库,已经有一个非常完美的模板了,当然前提是你要用 InfluxDBBackendListenerClient 采集数据才能有效的哈
首先,进入官方模板库: https://grafana.com/dashboards ,然后跟着图片导入模板并初始化即可


只要你的数据源,表名配的没有错,Jmeter再执行一下测试计划,DashBoard中筛选下时间,就可以成功看到数据啦!

模板自带了三个下拉筛选框
data_source:数据源,在Grafana配置了多少个就显示多少个
application:在Jmeter配置好的application,如果每次测试计划执行时的application都不一样,你就可以通过这个筛选出对应测试时机的结果数据了
transaction:在Jmeter配置好的sampleList,譬如我只发了get、post请求,这里就只会给你选get、post;可以滑到页面下面看到针对某个请求的数据展示
其实这个模板还有很多可以值得改进优化的地方,辣么这个时候就需要你对Grafana的各种用法熟悉操作啦,后续会补充一篇关于Grafana常见用法&高级用法的文章哦!敬请期待!
全网最详细!Centos7.X 搭建Grafana+Jmeter+Influxdb 性能实时监控平台
原文:https://www.cnblogs.com/poloyy/p/12219145.html