下面是处理过程:
1、查看监控

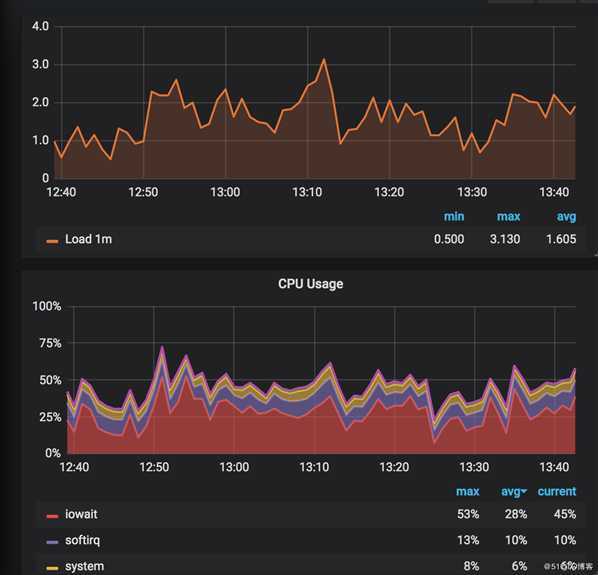
通过grafana发现,系统cpu负载已经超过了2,最高的时候都超过了3,并且cpu消耗在io上的时间平均占到了20%左右。通过对比同时段的磁盘读写情况,基本可以断定是磁盘IO不够导致的。
但是磁盘IO为什么会不够呢?
2、磁盘IO慢,首先想到的是不是因为日志写的太多了。所以尝试给nginx设置日志buffer和刷新时间。
给access_log 增加两个参数buffer=512k flush=2s。表示日志攒够512k写一次磁盘。如果buffer没写满,强制2秒写一次磁盘。
修改后,观察效果,发现变化不大。所以断定,应该不是写日志导致的。
3、通过iostat命令来确定是那块磁盘有问题。
sda是系统分区所用磁盘,系统和软件会装在这个目录。sdb是azure自带的临时目录所用磁盘,重启主机后会情况。sdd是我们的数据目录所用磁盘,日志会放到这个目录。通过iostat发现,io压力主要集中在sda上。这就进一步能确定iowait跟nginx日志无关。
因为通过iotop发现确实是nginx进程在进行大量的写操作,所以断定应该是nginx proxy时将数据临时写入本地磁盘了。
4、nginx有几个相关的参数。
proxy_buffering: 设置是否缓存后端的responses。默认值是on,开启缓存。
proxy_temp_file_write_size: 开启缓存后,此值限制每次写入临时文件的大小。默认8k或者16k。
proxy_max_temp_file_size: 此值限制缓存文件的最大值。默认1G
proxy_temp_path: 指定缓存文件目录。可以在http,server和location分别定义。
5、根据azure的文档,os磁盘性能不是特别好,建议只运行系统。所以我把nginx的缓存目录全部改到我们的数据目录上。经测试,性能会好一些,但系统负载和iowait依然比较搞,但是异常少了很多。
6、彻底解决这个问题,应该是上性能更好的ssd。但是出于成本的考虑,并且项目访问总量不是也别大,估计同时需要缓存的文件不会很多,所以我决定将这个项目的proxy 缓存目录设置到内存盘里。
7、现在linux一般会开启tmpfs,就是系统将内存挂载到系统目录/dev/shm上。这个目录对应的是系统内存。默认大小为系统总内存的一半,但是并不真正占用这么多内存,其他应用依然可以使用这部分内存。相比自己创建ramdisk,少了格式化的操作,可谓是开箱即用。
8、为这是项目指定proxy_temp_path 到/dev/shm目录里
proxy_temp_path /dev/shm/proxy_temp 1 2;
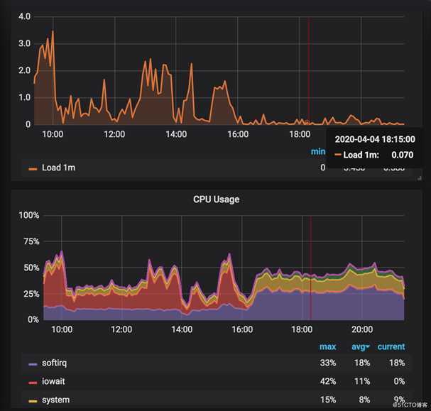
修改后,iowait瞬间将为0,系统负载也降到0.1以下。/dev/shm只多了2g左右空间使用。
9、做好内存相关的监控,防止内存缓存文件撑爆内存。
至此,这件事情完美解决。
原文:https://blog.51cto.com/14601432/2485017